
How-to
Empowering engineers with everything they need to build, monitor, and scale real-time data pipelines with confidence.
Heading 1
Heading 2
Heading 3
Heading 4
Heading 5
Heading 6
Lorem ipsum dolor sit amet, consectetur adipiscing elit, sed do eiusmod tempor incididunt ut labore et dolore magna aliqua. Ut enim ad minim veniam, quis nostrud exercitation ullamco laboris nisi ut aliquip ex ea commodo consequat. Duis aute irure dolor in reprehenderit in voluptate velit esse cillum dolore eu fugiat nulla pariatur.
Block quote
Ordered list
- Item 1
- Item 2
- Item 3
Unordered list
- Item A
- Item B
- Item C
Bold text
Emphasis
Superscript
Subscript
.webp)
Integrate Kpow with Bufstream
Learn how to integrate Bufstream—a Kafka-compatible streaming platform—with Kpow to enable streamlined, schema-aware development for Kafka-compatible streaming platforms.
Overview
Kpow supports a wide range of Apache Kafka and Kafka API–compatible platforms, providing robust tools to manage, monitor, and secure data streaming workloads. In this guide, we'll walkthrough how to integrate Bufstream - a cloud-native, Kafka-compatible streaming solution - with Kpow, enabling seamless use of Bufstream's advanced schema management alongside Kpow's comprehensive Kafka management capabilities for an optimized streaming experience.
💡 Visit our earlier posts to learn how to set up Kpow with leading platforms such as Confluent Cloud, Amazon MSK, and Google Cloud Managed Service for Apache Kafka, as well as emerging solutions like Redpanda.
About Factor House
Factor House is a leader in real-time data tooling, empowering engineers with innovative solutions for Apache Kafka® and Apache Flink®.
Our flagship product, Kpow for Apache Kafka, is the market-leading enterprise solution for Kafka management and monitoring.
Explore our live multi-cluster demo environment or grab a free Community license and dive into streaming tech on your laptop with Factor House Local.

Prerequisites
This tutorial uses the Community Edition of Kpow, where the default user has all the necessary permissions for the tasks we will perform.
For users of Kpow Enterprise Edition with user authorization enabled, performing these actions would require the logged-in user to have the SCHEMA_CREATE permission for Role-Based Access Control (RBAC) or have ALLOW_SCHEMA_CREATE=true set for Simple Access Control. You can learn more in the Kpow User Authorization documentation.
Launch Bufstream and Kpow
We begin by creating a dedicated Docker network named factorhouse, which establishes a private communication channel for the Bufstream and Kpow containers. We then launch a single Bufstream broker and Kpow instance in dedicated containers.
Here's an overview of the containers:
- Bufstream (
bufstream)- Image:
bufbuild/bufstream:latest - Host Ports:
9092: Exposes the Kafka API to the host machine.
- Configuration:
- Mode: Runs in
inmemorymode, creating a temporary, single-node broker where all data is lost on shutdown. - Kafka API: Listens for connections internally on port
9092and is also mapped to9092on the host. It advertises itself asbufstream:9092within the Docker network.
- Mode: Runs in
- Network: Attached to the
factorhousenetwork, making it reachable by other containers at the hostnamebufstream.
- Image:
- Kpow (
kpow)- Image:
factorhouse/kpow-ce:latest - Host Ports:
3000: Exposes the Kpow web UI to the host machine, accessible athttp://localhost:3000.
- Configuration:
- ENVIRONMENT_NAME: UI friendly label for this cluster and resources.
- BOOTSTRAP: Configured to connect to the Bufstream broker at
bufstream:9092, using the internal Docker network for communication. - SCHEMA_REGISTRY_NAME: UI friendly label for a schema registry.
- SCHEMA_REGISTRY_URL: Configured to connect to the Confluent-compatible API endpoint of Buf's public demo registry (
https://demo.buf.dev/integrations/confluent/bufstream-demo). For details on connecting to a custom Confluent Schema Registry instance, see the official documentation. - Licensing: The configuration is loaded from an environment file specified by the
$KPOW_LICENSE_FILEshell variable, which is required to run the container.
- Network: Attached to the
factorhousenetwork, which allows it to resolve and connect tobufstream:9092.
- Image:
## Create a docker network to be shared
docker network create factorhouse
## Start a Bufstream broker
docker run -d -p 9092:9092 --name bufstream --network factorhouse \
-e BUFSTREAM_KAFKA_HOST="0.0.0.0" \
-e BUFSTREAM_KAFKA_PUBLIC_HOST="bufstream" \
-e BUFSTREAM_KAFKA_PUBLIC_PORT="9092" \
bufbuild/bufstream:latest serve --inmemory
## Start a Kpow instance
docker run -d -p 3000:3000 --name kpow --network factorhouse \
-e ENVIRONMENT_NAME="Bufstream" \
-e BOOTSTRAP="bufstream:9092" \
-e SCHEMA_REGISTRY_NAME="Buf Registry" \
-e SCHEMA_REGISTRY_URL="https://demo.buf.dev/integrations/confluent/bufstream-demo" \
--env-file=$KPOW_LICENSE_FILE \
factorhouse/kpow-ce:latestOnce the containers are running, navigate to http://localhost:3000 to access the Kpow UI. We will see that Kpow has automatically discovered and connected to the single Bufstream broker and Buf's public demo registry.

Schema Overview
In the Schema menu, we can see that there are four subjects in Buf's demo repository. All of them use the Protobuf format, and for this guide, we will focus on the workflow-dataset-nyc-taxis-value subject.

Clicking the menu next to a subject reveals options to view or edit the subject. By selecting View subject, we can examine the subject's schema definition.
The schema uses modern proto3 syntax and defines a detailed structure for a single New York City taxi ride via the main Ride message. It captures a comprehensive range of data, including nested fields for pickup and drop-off events, trip characteristics such as passenger count and distance, and a detailed breakdown of payment components-covering base fare, taxes, tolls, and tips.
// Copyright 2023-2025 Buf Technologies, Inc.
//
// All rights reserved.
syntax = "proto3";
package buf.bufstream.priv.dataset.nyctaxi.v1alpha1;
import "buf/confluent/v1/extensions.proto";
import "google/protobuf/timestamp.proto";
// Ride represents a single tax ride in New York City.
message Ride {
option (buf.confluent.v1.subject) = {
instance_name: "bufstream-demo"
name: "workflow-dataset-nyc-taxis-value"
};
// ID of the vendor that provided the ride.
optional int32 vendor_id = 1;
// Details about the rider's pickup.
Event pickup = 2;
// Details about the rider's drop-off.
Event drop_off = 3;
// Other details of the trip.
TripDetails details = 4;
// Details of the fare and payment.
Payment payment_info = 5;
// Unclear what this is; it's in the Parquet schema though...
optional string store_and_forward = 6;
// Event includes properties for an event: time and location.
message Event {
// The time of the event.
google.protobuf.Timestamp time = 1;
// The location of the event.
optional int32 location_id = 2;
}
// TripDetails describes properties of the trip.
message TripDetails {
// The number of passengers riding.
optional int64 passenger_count = 1;
// The number of miles travelled.
optional double distance = 2;
// The rate code for this trip.
optional int32 rate_code_id = 3;
}
// Payment describes details about the payment and the amount charged.
message Payment {
// The type of instrument used for payment.
optional int64 type = 1;
// The total amount paid.
optional double total_amount = 2;
// Details of the amount charged.
FareDetails details = 3;
}
// FareDetails breaks down all of the components of the amount charged.
message FareDetails {
// The fare, based on distance and time.
optional double base_fare = 1;
// Any extra fee agreed upon before the ride began.
optional double extra = 2;
// MTA taxes.
optional double mta_tax = 3;
// Optional tip.
optional double tip = 4;
// Fees for using toll bridges and roads.
optional double tolls = 5;
// Surcharge that vendor charges.
optional double improvement_surcharge = 6;
// Surcharge based on time and location/traffic conditions.
optional double congestion_surcharge = 7;
// Surcharge for trips to and from an airport.
optional double airport_fee = 8;
}
}Below is an example JSON record that conforms to the schema:
{
"vendorId": 2,
"pickup": {
"time": "2023-01-01T14:25:15Z",
"locationId": 138
},
"dropOff": {
"time": "2023-01-01T14:40:30Z",
"locationId": 236
},
"details": {
"passengerCount": 1,
"distance": 3.45,
"rateCodeId": 1
},
"paymentInfo": {
"type": 1,
"totalAmount": 24.8,
"details": {
"baseFare": 17.5,
"extra": 1.25,
"mtaTax": 0.5,
"tip": 3.55,
"tolls": 0,
"improvementSurcharge": 0.3,
"congestionSurcharge": 2.5,
"airportFee": 0
}
},
"storeAndForward": "N"
}Working with Protobuf Data
With an understanding of the schema, let's use Kpow to interact with it by producing and consuming a Protobuf message. First, create a new topic named workflow-dataset-nyc-taxis from the Kpow UI.

Now, to produce a record to the workflow-dataset-nyc-taxis topic:
- Go to the Data menu, select the topic, and open the Produce tab.
- Set the Key Serializer to
String. - Set the Value Serializer to
Protobuf. - Choose Buf Registry as the Schema Registry.
- Select the
workflow-dataset-nyc-taxis-valuesubject. - Enter your key and a valid JSON value for the message, then click Produce.

To view the result, navigate to the Data tab and select the workflow-dataset-nyc-taxis topic. In the deserializer options, choose String as the Key deserializer and Protobuf as the Value deserializer, then select Buf Registry. Kpow will automatically fetch the correct schema version, deserialize the Protobuf message, and display the data as readable JSON.

Shutdown Environment
The Docker containers and network can be removed using the commands below.
docker rm -f bufstream kpow
docker network rm factorhouseConclusion
In this guide, we demonstrated how to integrate Bufstream with Kpow. We launched the services using Docker, connected Kpow to Buf's public Schema Registry, and explored a real-world Protobuf schema. Most importantly, we demonstrated how Kpow's UI simplifies the process of producing and consuming schema-validated Protobuf messages, providing immediate feedback and making data inspection effortless. This setup provides a powerful and streamlined workflow, significantly improving the development experience for any schema-driven application on Kafka.
Heading 1
Heading 2
Heading 3
Heading 4
Heading 5
Heading 6
Lorem ipsum dolor sit amet, consectetur adipiscing elit, sed do eiusmod tempor incididunt ut labore et dolore magna aliqua. Ut enim ad minim veniam, quis nostrud exercitation ullamco laboris nisi ut aliquip ex ea commodo consequat. Duis aute irure dolor in reprehenderit in voluptate velit esse cillum dolore eu fugiat nulla pariatur.
Block quote
Ordered list
- Item 1
- Item 2
- Item 3
Unordered list
- Item A
- Item B
- Item C
Bold text
Emphasis
Superscript
Subscript
.webp)
Integrate Kpow with the Redpanda Streaming Platform
A comprehensive, step-by-step guide to integrating Kpow with the Redpanda platform, covering the complete configuration needed to monitor the Kafka-compatible broker and manage schemas through its built-in schema registry.
Overview
Redpanda offers a simple, powerful, and Kafka®-compatible streaming data platform. Kpow provides a rich, developer-focused UI to manage and monitor it. Together, they form a robust stack for building and operating real-time data pipelines.
This guide will walk you through the process of setting up Kpow with a local Redpanda cluster using Docker. We will cover launching the environment, using Kpow to create and manage an Avro schema in Redpanda's built-in registry, producing schema-governed data to a topic, and finally, inspecting that data in a human-readable format.
💡 Kpow supports Confluent-compatible schema registries out-of-the-box, which is why it works seamlessly with Redpanda. Learn how to connect other compatible registries by reading our guide on How to Integrate Confluent-compatible Registries with Kpow.
About Factor House
Factor House is a leader in real-time data tooling, empowering engineers with innovative solutions for Apache Kafka® and Apache Flink®.
Our flagship product, Kpow for Apache Kafka, is the market-leading enterprise solution for Kafka management and monitoring.
Explore our live multi-cluster demo environment or grab a free Community license and dive into streaming tech on your laptop with Factor House Local.

Prerequisites
This tutorial uses the Community Edition of Kpow, where the default user has all the necessary permissions for the tasks we will perform.
For users of Kpow Enterprise Edition with user authorization enabled, performing these actions would require the logged-in user to have the SCHEMA_CREATE permission for Role-Based Access Control (RBAC) or have ALLOW_SCHEMA_CREATE=true set for Simple Access Control. You can learn more in the Kpow User Authorization documentation.
Launch Redpanda and Kpow
We begin by creating a dedicated Docker network named factorhouse, which establishes a private communication channel for the Redpanda and Kpow containers. We then launch a single Redpanda broker and Kpow instance in dedicated containers.
Here's an overview of the containers:
- Redpanda (
redpanda)- Image:
redpandadata/redpanda:latest - Host Ports:
19092: Exposes the Kafka API to the host machine.18081: Exposes the Schema Registry API to the host machine.
- Configuration:
- Mode: Runs in
dev-containermode, optimized for a single-node development environment. - Kafka API: Listens for connections internally on port
9092and externally on19092. It advertises itself asredpanda:9092within the Docker network andlocalhost:19092to the host. - Schema Registry: The built-in schema registry is enabled, listening internally on
8081and externally on18081.
- Mode: Runs in
- Network: Attached to the
factorhousenetwork, making it reachable by other containers at the hostnameredpanda.
- Image:
- Kpow (
kpow)- Image:
factorhouse/kpow-ce:latest(Usefactorhouse/kpow:latestfor the enterprise edition) - Host Port:
3000(for accessing the Kpow web UI from a browser athttp://localhost:3000). - Configuration:
- ENVIRONMENT_NAME: UI friendly label for this cluster and resources.
- BOOTSTRAP: Configured to connect to the Redpanda cluster at
redpanda:9092, using the internal Docker network for communication. - SCHEMA_REGISTRY_NAME: UI friendly label for a schema registry.
- SCHEMA_REGISTRY_URL: Configured to connect to Redpanda's integrated schema registry at
http://redpanda:8081. - Licensing: The configuration is loaded from an environment file specified by the
$KPOW_LICENSE_FILEshell variable, which is required to run the container.
- Network: Attached to the
factorhousenetwork, allowing it to resolve and connect to theredpandacontainer.
- Image:
## Create a docker network to be shared
docker network create factorhouse
## Start a Redpanda broker and schema registry
docker run -d -p 19092:19092 -p 18081:18081 --name redpanda --hostname redpanda --network factorhouse \
redpandadata/redpanda:latest redpanda start \
--kafka-addr internal://0.0.0.0:9092,external://0.0.0.0:19092 \
--advertise-kafka-addr internal://redpanda:9092,external://localhost:19092 \
--schema-registry-addr internal://0.0.0.0:8081,external://0.0.0.0:18081 \
--rpc-addr redpanda:33145 \
--advertise-rpc-addr redpanda:33145 \
--mode dev-container
## Start a Kpow instance
docker run -d -p 3000:3000 --name kpow --network factorhouse \
-e ENVIRONMENT_NAME="Local Redpanda Cluster" \
-e BOOTSTRAP="redpanda:9092" \
-e SCHEMA_REGISTRY_NAME="Local Repanda Registry" \
-e SCHEMA_REGISTRY_URL="http://redpanda:8081" \
--env-file=$KPOW_LICENSE_FILE \
factorhouse/kpow-ce:latestOnce the containers are running, navigate to http://localhost:3000 to access the Kpow UI. We can see that Kpow has automatically discovered and connected to the single Redpanda broker and its schema registry.

Schema Management
With our environment running, let's use Kpow to create a new schema subject in the Redpanda schema registry.
- In the Schema menu, click Create subject.
- Since we only have one registry configured, the Local Repanda Registry is selected by default.
- Enter a subject name (e.g.,
demo-redpanda-value), chooseAVROas the type, and provide a schema definition. Click Create.

The Redpanda schema registry persists its schemas in an internal Kafka topic named _schemas. We can verify that our schema was created by inspecting the records of this topic directly within Kpow's Data tab.

Working with Avro Data
Finally, we'll produce and inspect an Avro record that is validated against the schema we just created.
First, create a new topic named demo-redpanda from the Kpow UI.

Now, to produce a record to the demo-redpanda topic:
- Go to the Data menu, select the topic, and open the Produce tab.
- Select
Stringas the Key Serializer - Set the Value Serializer to
AVRO. - Choose Local Repanda Registry as the Schema Registry.
- Select the
demo-redpanda-valuesubject. - Enter key/value data and click Produce.

To see the result, navigate back to the Data tab and select the demo-redpanda topic. In the deserializer options, choose String as the Key deserializer and AVRO as the Value deserializer, then select Local Repanda Registry. Kpow automatically fetches the correct schema version, deserializes the binary Avro message, and presents the data as easy-to-read JSON.

Shutdown Environment
The Docker containers and network can be removed using the commands below.
docker rm -f redpanda kpow
docker network rm factorhouseConclusion
In just a few minutes, we successfully launched a complete local streaming environment using Redpanda and Kpow. We demonstrated how this powerful combination simplifies the developer workflow by using Kpow's intuitive UI to manage schemas, produce Avro-encoded messages, and inspect topic data without writing any custom code. This setup proves how Redpanda's Kafka compatibility and integrated features, paired with Kpow's comprehensive toolkit, provide an efficient and accessible platform for developers building event-driven applications.
Heading 1
Heading 2
Heading 3
Heading 4
Heading 5
Heading 6
Lorem ipsum dolor sit amet, consectetur adipiscing elit, sed do eiusmod tempor incididunt ut labore et dolore magna aliqua. Ut enim ad minim veniam, quis nostrud exercitation ullamco laboris nisi ut aliquip ex ea commodo consequat. Duis aute irure dolor in reprehenderit in voluptate velit esse cillum dolore eu fugiat nulla pariatur.
Block quote
Ordered list
- Item 1
- Item 2
- Item 3
Unordered list
- Item A
- Item B
- Item C
Bold text
Emphasis
Superscript
Subscript
.webp)
Integrate Confluent-compatible schema registries with Kpow
This guide demonstrates how to address the operational complexity of managing multiple Kafka schema registries. We integrate Confluent-compatible registries—Confluent Schema Registry, Apicurio Registry, and Karapace—and manage them all through a single pane of glass using Kpow.
Overview
In modern data architectures built on Apache Kafka, a Schema Registry is an essential component for enforcing data contracts and supporting strong data governance. While the Confluent Schema Registry set the original standard, the ecosystem has expanded to include powerful Confluent-compatible alternatives such as Red Hat’s Apicurio Registry and Aiven’s Karapace.
Whether driven by a gradual migration, the need to support autonomous teams, or simply technology evaluation, many organizations find themselves running multiple schema registries in parallel. This inevitably leads to operational complexity and a fragmented view of their data governance.
This guide demonstrates how Kpow directly solves this challenge. We will integrate these popular schema registries into a single Kafka environment and show how to manage them all seamlessly through Kpow's single, unified interface.
About Factor House
Factor House is a leader in real-time data tooling, empowering engineers with innovative solutions for Apache Kafka® and Apache Flink®.
Our flagship product, Kpow for Apache Kafka, is the market-leading enterprise solution for Kafka management and monitoring.
Explore our live multi-cluster demo environment or grab a free Community license and dive into streaming tech on your laptop with Factor House Local.

Prerequisites
To create subjects in Kpow, the logged-in user must have the necessary permissions. If Role-Based Access Control (RBAC) is enabled, this requires the SCHEMA_CREATE action. For Simple Access Control, set ALLOW_SCHEMA_CREATE=true. For details, see the Kpow User Authorization docs.
Launch Kafka Environment
To accelerate the setup, we will use the Factor House Local repository, which provides a solid foundation with pre-built configurations for authentication and authorization.
First, clone the repository:
git clone https://github.com/factorhouse/factorhouse-localNext, navigate into the project root and create a Docker Compose file named compose-kpow-multi-registries.yml. This file defines our entire stack: a 3-broker Kafka cluster, our three schema registries, and Kpow.
services:
schema:
image: confluentinc/cp-schema-registry:7.8.0
container_name: schema_registry
ports:
- "8081:8081"
networks:
- factorhouse
depends_on:
- zookeeper
- kafka-1
- kafka-2
- kafka-3
environment:
SCHEMA_REGISTRY_HOST_NAME: "schema"
SCHEMA_REGISTRY_LISTENERS: http://schema:8081,http://${DOCKER_HOST_IP:-127.0.0.1}:8081
SCHEMA_REGISTRY_KAFKASTORE_BOOTSTRAP_SERVERS: "kafka-1:19092,kafka-2:19093,kafka-3:19094"
SCHEMA_REGISTRY_AUTHENTICATION_METHOD: BASIC
SCHEMA_REGISTRY_AUTHENTICATION_REALM: schema
SCHEMA_REGISTRY_AUTHENTICATION_ROLES: schema-admin
SCHEMA_REGISTRY_OPTS: -Djava.security.auth.login.config=/etc/schema/schema_jaas.conf
volumes:
- ./resources/kpow/schema:/etc/schema
apicurio:
image: apicurio/apicurio-registry:3.0.9
container_name: apicurio
ports:
- "8080:8080"
networks:
- factorhouse
environment:
APICURIO_KAFKASQL_BOOTSTRAP_SERVERS: kafka-1:19092,kafka-2:19093,kafka-3:19094
APICURIO_STORAGE_KIND: kafkasql
APICURIO_AUTH_ENABLED: "true"
APICURIO_AUTH_ROLE_BASED_AUTHORIZATION: "true"
APICURIO_AUTH_STATIC_USERS: "admin=admin" # Format: user1=pass1,user2=pass2
APICURIO_AUTH_STATIC_ROLES: "admin:sr-admin" # Format: user:role,user2:role2
karapace:
image: ghcr.io/aiven-open/karapace:develop
container_name: karapace
entrypoint:
- python3
- -m
- karapace
ports:
- "8082:8081"
networks:
- factorhouse
depends_on:
- zookeeper
- kafka-1
- kafka-2
- kafka-3
environment:
KARAPACE_KARAPACE_REGISTRY: true
KARAPACE_ADVERTISED_HOSTNAME: karapace
KARAPACE_ADVERTISED_PROTOCOL: http
KARAPACE_BOOTSTRAP_URI: kafka-1:19092,kafka-2:19093,kafka-3:19094
KARAPACE_PORT: 8081
KARAPACE_HOST: 0.0.0.0
KARAPACE_CLIENT_ID: karapace-0
KARAPACE_GROUP_ID: karapace
KARAPACE_MASTER_ELECTION_STRATEGY: highest
KARAPACE_MASTER_ELIGIBILITY: true
KARAPACE_TOPIC_NAME: _karapace
KARAPACE_COMPATIBILITY: "BACKWARD"
kpow:
image: factorhouse/kpow:latest
container_name: kpow-ee
pull_policy: always
restart: always
ports:
- "3000:3000"
networks:
- factorhouse
depends_on:
- schema
- apicurio
- karapace
env_file:
- resources/kpow/config/multi-registry.env
- ${KPOW_TRIAL_LICENSE:-resources/kpow/config/trial-license.env}
mem_limit: 2G
volumes:
- ./resources/kpow/jaas:/etc/kpow/jaas
- ./resources/kpow/rbac:/etc/kpow/rbac
zookeeper:
image: confluentinc/cp-zookeeper:7.8.0
container_name: zookeeper
ports:
- "2181:2181"
networks:
- factorhouse
environment:
ZOOKEEPER_CLIENT_PORT: 2181
ZOOKEEPER_TICK_TIME: 2000
kafka-1:
image: confluentinc/cp-kafka:7.8.0
container_name: kafka-1
ports:
- "9092:9092"
networks:
- factorhouse
environment:
KAFKA_BROKER_ID: 1
KAFKA_ZOOKEEPER_CONNECT: zookeeper:2181
KAFKA_ADVERTISED_LISTENERS: LISTENER_DOCKER_INTERNAL://kafka-1:19092,LISTENER_DOCKER_EXTERNAL://${DOCKER_HOST_IP:-127.0.0.1}:9092
KAFKA_LISTENER_SECURITY_PROTOCOL_MAP: LISTENER_DOCKER_INTERNAL:PLAINTEXT,LISTENER_DOCKER_EXTERNAL:PLAINTEXT
KAFKA_INTER_BROKER_LISTENER_NAME: LISTENER_DOCKER_INTERNAL
KAFKA_CONFLUENT_SUPPORT_METRICS_ENABLE: "false"
KAFKA_LOG4J_ROOT_LOGLEVEL: INFO
KAFKA_NUM_PARTITIONS: "3"
KAFKA_DEFAULT_REPLICATION_FACTOR: "3"
depends_on:
- zookeeper
kafka-2:
image: confluentinc/cp-kafka:7.8.0
container_name: kafka-2
ports:
- "9093:9093"
networks:
- factorhouse
environment:
KAFKA_BROKER_ID: 2
KAFKA_ZOOKEEPER_CONNECT: zookeeper:2181
KAFKA_ADVERTISED_LISTENERS: LISTENER_DOCKER_INTERNAL://kafka-2:19093,LISTENER_DOCKER_EXTERNAL://${DOCKER_HOST_IP:-127.0.0.1}:9093
KAFKA_LISTENER_SECURITY_PROTOCOL_MAP: LISTENER_DOCKER_INTERNAL:PLAINTEXT,LISTENER_DOCKER_EXTERNAL:PLAINTEXT
KAFKA_INTER_BROKER_LISTENER_NAME: LISTENER_DOCKER_INTERNAL
KAFKA_CONFLUENT_SUPPORT_METRICS_ENABLE: "false"
KAFKA_LOG4J_ROOT_LOGLEVEL: INFO
KAFKA_NUM_PARTITIONS: "3"
KAFKA_DEFAULT_REPLICATION_FACTOR: "3"
depends_on:
- zookeeper
kafka-3:
image: confluentinc/cp-kafka:7.8.0
container_name: kafka-3
ports:
- "9094:9094"
networks:
- factorhouse
environment:
KAFKA_BROKER_ID: 3
KAFKA_ZOOKEEPER_CONNECT: zookeeper:2181
KAFKA_ADVERTISED_LISTENERS: LISTENER_DOCKER_INTERNAL://kafka-3:19094,LISTENER_DOCKER_EXTERNAL://${DOCKER_HOST_IP:-127.0.0.1}:9094
KAFKA_LISTENER_SECURITY_PROTOCOL_MAP: LISTENER_DOCKER_INTERNAL:PLAINTEXT,LISTENER_DOCKER_EXTERNAL:PLAINTEXT
KAFKA_INTER_BROKER_LISTENER_NAME: LISTENER_DOCKER_INTERNAL
KAFKA_CONFLUENT_SUPPORT_METRICS_ENABLE: "false"
KAFKA_LOG4J_ROOT_LOGLEVEL: INFO
KAFKA_NUM_PARTITIONS: "3"
KAFKA_DEFAULT_REPLICATION_FACTOR: "3"
depends_on:
- zookeeper
networks:
factorhouse:
name: factorhouseHere's an overview of the three schema registries and Kpow:
- Confluent Schema Registry (
schema)- Image:
confluentinc/cp-schema-registry:7.8.0 - Storage: It uses the connected Kafka cluster for durable storage, persisting schemas in an internal topic (named
_schemasby default). - Security: This service is secured using
BASICHTTP authentication. Access requires a valid username and password, which are defined in theschema_jaas.conffile mounted via thevolumesdirective.
- Image:
- Apicurio Registry (
apicurio)- Image:
apicurio/apicurio-registry:3.0.9 - Storage: It's configured to use the
kafkasqlstorage backend, and schemas are stored in a Kafka topic (kafkasql-journal). - Security: Authentication is enabled and managed directly through environment variables. This setup creates a static user (
adminwith passwordadmin) and grants it administrative privileges. - API Endpoint: To align with the Kafka environment, we'll use
/apis/ccompat/v7as the Confluent Compatibility API endpoint.
- Image:
- Karapace Registry (
karapace)- Image:
ghcr.io/aiven-open/karapace:develop - Storage: Like the others, it uses a Kafka topic (
_karapace) to store its schema data. - Security: For simplicity, authentication is not configured, leaving the API openly accessible on the network. However, the logged-in Kpow user must still have the appropriate permissions to manage schema resources—highlighting one of the key access control benefits Kpow offers in enterprise environments.
- Image:
- Kpow (
kpow)- Image:
factorhouse/kpow:latest - Host Port: 3000
- Configuration:
env_file: Its primary configuration is loaded from external files. Themulti-registry.envfile is crucial, as it contains the connection details for the Kafka cluster and all three schema registries.- Licensing: The configuration also loads a license file. It uses a local
trial-license.envby default, but this can be overridden by setting theKPOW_TRIAL_LICENSEenvironment variable to a different file path.
- Volumes:
./resources/kpow/jaas: This mounts authentication configuration (JAAS file) into Kpow../resources/kpow/rbac: This mounts Role-Based Access Control (RBAC) file.
- Image:
We also need to create the Kpow configuration file (resources/kpow/config/multi-registry.env). The environment variables in this file configures Kpow's own user security, the connection to the Kafka cluster, and the integration with all three schema registries.
## AauthN + AuthZ
JAVA_TOOL_OPTIONS="-Djava.awt.headless=true -Djava.security.auth.login.config=/etc/kpow/jaas/hash-jaas.conf"
AUTH_PROVIDER_TYPE=jetty
RBAC_CONFIGURATION_FILE=/etc/kpow/rbac/hash-rbac.yml
## Kafka environments
ENVIRONMENT_NAME=Multi-registry Integration
BOOTSTRAP=kafka-1:19092,kafka-2:19093,kafka-3:19094
SCHEMA_REGISTRY_RESOURCE_IDS=CONFLUENT,APICURIO,KARAPACE
CONFLUENT_SCHEMA_REGISTRY_URL=http://schema:8081
CONFLUENT_SCHEMA_REGISTRY_AUTH=USER_INFO
CONFLUENT_SCHEMA_REGISTRY_USER=admin
CONFLUENT_SCHEMA_REGISTRY_PASSWORD=admin
APICURIO_SCHEMA_REGISTRY_URL=http://apicurio:8080/apis/ccompat/v7
APICURIO_SCHEMA_REGISTRY_AUTH=USER_INFO
APICURIO_SCHEMA_REGISTRY_USER=admin
APICURIO_SCHEMA_REGISTRY_PASSWORD=admin
KARAPACE_SCHEMA_REGISTRY_URL=http://karapace:8081We can start all services in the background using the Docker Compose file:
docker compose -f ./compose-kpow-multi-registries.yml up -dOnce the containers are running, navigate to http://localhost:3000 to access the Kpow UI (admin as both username and password). In the left-hand navigation menu under Schema, you will see all three registries - CONFLUENT, APICURIO, and KARAPACE.

Unified Schema Management
Now, we will create a schema subject in each registry directly from Kpow.
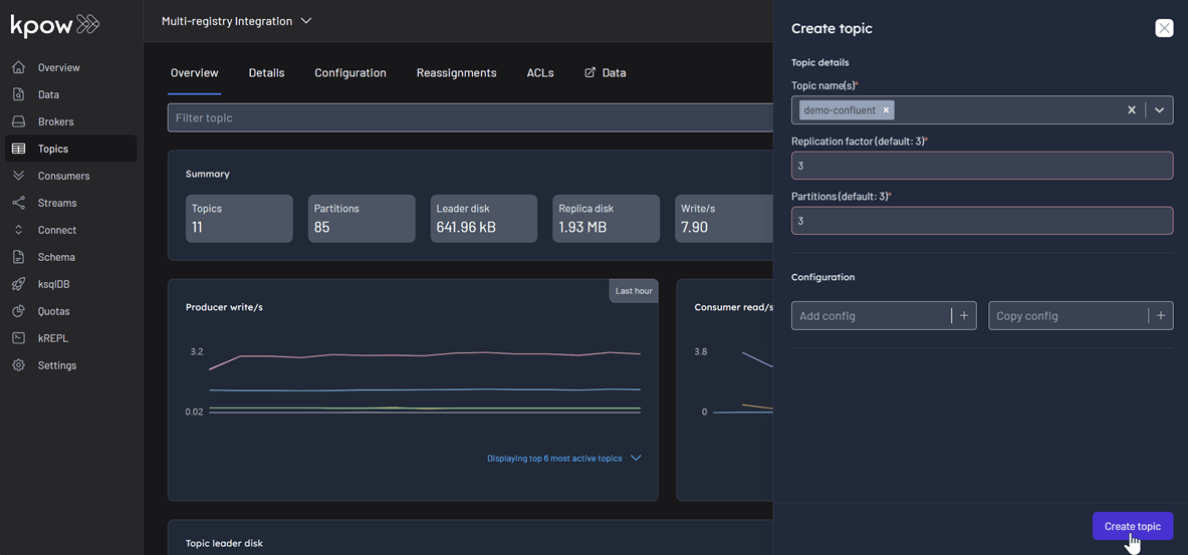
- In the Schema menu, click Create subject.
- Select CONFLUENT from the Registry dropdown.
- Enter a subject name (e.g.,
demo-confluent-value), chooseAVROas the type, and provide a schema definition. Click Create.
Subject: demo-confluent-value

Following the same pattern, create subjects for the other two registries:
- Apicurio: Select
APICURIOand create thedemo-apicurio-valuesubject. - Karapace: Select
KARAPACEand create thedemo-karapace-valuesubject.
Subject: demo-apicurio-value

Subject: demo-karapace-value

Each registry persists its schemas in an internal Kafka topic. We can verify this in Kpow's Data tab by inspecting the contents of their respective storage topics:
- CONFLUENT:
_schemas - APICURIO:
kafkasql-journal(the default topic for itskafkasqlstorage engine) - KARAPACE:
_karapace

Produce and Inspect Records Across All Registries
Finally, we'll produce and inspect Avro records, leveraging the schemas from each registry.
First, create the topics demo-confluent, demo-apicurio, and demo-karapace in Kpow.

To produce a record for the demo-confluent topic:
- Go to the Data menu, select the topic, and open the Produce tab.
- Select
Stringas the Key Serializer - Set the Value Serializer to
AVRO. - Choose CONFLUENT as the Schema Registry.
- Select the
demo-confluent-valuesubject. - Enter key/value data and click Produce.
Topic: demo-confluent

Repeat this for the other topics, making sure to select the corresponding registry and subject for demo-apicurio and demo-karapace.
Topic: demo-apicurio

Topic: demo-karapace

To inspect the records, navigate back to the Data tab for each topic. Select the correct Schema Registry in the deserializer options. Kpow will automatically fetch the correct schema, deserialize the binary Avro data, and present it as human-readable JSON.
Topic: demo-confluent

Topic: demo-apicurio

Topic: demo-karapace

Conclusion
This guide has demonstrated that managing a heterogeneous, multi-registry Kafka environment does not have to be a fragmented or complex task. By leveraging the Confluent-compatible APIs of Apicurio and Karapace, we can successfully integrate them alongside the standard Confluent Schema Registry.
With Kpow providing a single pane of glass, we gain centralized control and visibility over all our schema resources. This unified approach simplifies critical operations like schema management, data production, and inspection, empowering teams to use the best tool for their needs without sacrificing governance or operational efficiency.
Heading 1
Heading 2
Heading 3
Heading 4
Heading 5
Heading 6
Lorem ipsum dolor sit amet, consectetur adipiscing elit, sed do eiusmod tempor incididunt ut labore et dolore magna aliqua. Ut enim ad minim veniam, quis nostrud exercitation ullamco laboris nisi ut aliquip ex ea commodo consequat. Duis aute irure dolor in reprehenderit in voluptate velit esse cillum dolore eu fugiat nulla pariatur.
Block quote
Ordered list
- Item 1
- Item 2
- Item 3
Unordered list
- Item A
- Item B
- Item C
Bold text
Emphasis
Superscript
Subscript
.webp)
Set Up Kpow with Google Cloud Managed Service for Apache Kafka
A practical, step-by-step guide on setting up a Google Cloud Managed Service for Apache Kafka cluster and connecting it from Kpow using the OAUTHBEARER mechanism.
Overview
Apache Kafka is a cornerstone for many real-time data pipelines, but managing its infrastructure can be complex.
Google Cloud Managed Service for Apache Kafka offers a fully managed solution, simplifying deployment and operations, however effective monitoring and management remain crucial for ensuring the health and performance of Kafka clusters.
This article provides a practical, step-by-step guide on setting up a Google Cloud Managed Service for Apache Kafka cluster and connecting it from Kpow using the OAUTHBEARER mechanism. We will walk through creating the necessary GCP resources, configuring a client virtual machine, and deploying a Kpow instance using Docker to demonstrate examples of monitoring and managing Kafka brokers and topics.
About Factor House
Factor House is a leader in real-time data tooling, empowering engineers with innovative solutions for Apache Kafka® and Apache Flink®.
Our flagship product, Kpow for Apache Kafka, is the market-leading enterprise solution for Kafka management and monitoring.
Explore our live multi-cluster demo environment or grab a free Community license and dive into streaming tech on your laptop with Factor House Local.

Create a Managed Kafka Cluster
We create GCP resources using the gcloud CLI. Once it is initialised, we should enable the Managed Kafka, Compute Engine, and Cloud DNS APIs as prerequisites.
gcloud services enable managedkafka.googleapis.com compute.googleapis.com dns.googleapis.comTo create a Managed Service for Apache Kafka cluster, we can use the gcloud managed-kafka clusters create command by specifying the cluster ID, location, number of vCPUs (cpu), RAM (memory), and subnets.
export CLUSTER_ID=<cluster-id>
export PROJECT_ID=<gcp-project-id>
export PROJECT_NUMBER=<gcp-project-number>
export REGION=<gcp-region>
gcloud managed-kafka clusters create $CLUSTER_ID \
--location=$REGION \
--cpu=3 \
--memory=3GiB \
--subnets=projects/$PROJECT_ID/regions/$REGION/subnetworks/default \
--asyncSet up a client VM
To connect to the Kafka cluster, Kpow must run on a machine with network access to it. In this setup, we use a Google Cloud Compute Engine virtual machine (VM). The VM must be located in the same region as the Kafka cluster and deployed within the same VPC and subnet specified during the cluster's configuration. We can create the client VM using the command shown below. We also attach the http-server tag to the VM, which allows HTTP traffic and enables browser access to the Kpow instance.
gcloud compute instances create kafka-test-instance \
--scopes=https://www.googleapis.com/auth/cloud-platform \
--tags=http-server \
--subnet=projects/$PROJECT_ID/regions/$REGION/subnetworks/default \
--zone=$REGION-aAlso, we need to update the permissions of the default service account used by the client VM. To ensure that the Kpow instance running on the VM has full access to Managed Service for Apache Kafka resources, bind the predefined admin role (roles/managedkafka.admin) to the service account. This grants Kpow the necessary administrative privileges. For more fine-grained access control within a Kafka cluster, it is recommended to use Kafka ACLs. The Enterprise Edition of Kpow provides robust support for it - see Kpow's ACL management documentation for more details.
gcloud projects add-iam-policy-binding $PROJECT_ID \
--member="serviceAccount:$PROJECT_NUMBER-compute@developer.gserviceaccount.com" \
--role=roles/managedkafka.adminLaunch a Kpow Instance
Once our client VM is up and running, we'll connect to it using the SSH-in-browser tool provided by Google Cloud. After establishing the connection, install Docker Engine, as Kpow will be launched using Docker. Refer to the official installation and post-installation guides for detailed instructions.
With Docker ready, we'll then create Kpow's configuration file (e.g., gcp-trial.env). This file defines Kpow's connection settings to the Google managed kafka cluster and include Kpow license details. To get started, confirm that a valid Kpow license is in place, whether we're using the Community or Enterprise edition.
The main section has the following config variables. The ENVIRONMENT_NAME is a display label used within Kpow to identify the Kafka environment, while the BOOTSTRAP value specifies the Kafka bootstrap server address, which Kpow uses to establish a connection. Connection security is managed through SASL over SSL, as indicated by the SECURITY_PROTOCOL value. The SASL_MECHANISM is set to OAUTHBEARER, enabling OAuth-based authentication. To facilitate this, the SASL_LOGIN_CALLBACK_HANDLER_CLASS is configured to use Google's GcpLoginCallbackHandler, which handles OAuth token management for Kafka authentication. Lastly, SASL_JAAS_CONFIG specifies the JAAS login module used for OAuth-based authentication.
As mentioned, this configuration file also contains our Kpow license details and the path to the Google service account key file. These are essential not only for activating and running Kpow but also for enabling its access to the Kafka cluster.
## Managed Service for Apache Kafka Cluster Configuration
ENVIRONMENT_NAME=GCP Kafka Cluster
BOOTSTRAP=bootstrap.<cluster-id>.<gcp-region>.managedkafka.<gcp-project-id>.cloud.goog:9092
SECURITY_PROTOCOL=SASL_SSL
SASL_MECHANISM=OAUTHBEARER
SASL_LOGIN_CALLBACK_HANDLER_CLASS=com.google.cloud.hosted.kafka.auth.GcpLoginCallbackHandler
SASL_JAAS_CONFIG=org.apache.kafka.common.security.oauthbearer.OAuthBearerLoginModule required;
## Your License Details
LICENSE_ID=<license-id>
LICENSE_CODE=<license-code>
LICENSEE=<licensee>
LICENSE_EXPIRY=<license-expiry>
LICENSE_SIGNATURE=<license-signature>Once the gcp-trial.env file is prepared, we'll launch the Kpow instance using the docker run command below. This command maps port 3000 (Kpow's UI port) to port 80 on the host. As a result, we can access the Kpow UI in the browser simply at http://<vm-external-ip>, with no port number needed.
docker run --pull=always -p 80:3000 --name kpow \
--env-file gcp-trial.env -d factorhouse/kpow-ce:latestMonitor and Manage Resources
With Kpow now running, we can use its user-friendly UI to monitor brokers, create a topic, send a message to it, and then watch that message get consumed.

Conclusion
By following the steps outlined in this post, we have successfully established a Google Cloud Managed Service for Apache Kafka cluster and deployed a Kpow instance on a Compute Engine VM. With this setup, we can immediately start exploring and managing Kafka brokers and topics, giving us valuable insights into our Kafka environment and streamlining operations.
Kpow is packed with powerful features, and it also integrates seamlessly with Kafka connectors deployed on Google Cloud Managed Kafka Connect clusters. This opens up a world of possibilities for managing data pipelines with ease. Stay tuned as we continue to roll out more integration examples in the future, enabling us all to unlock even more value from our Kafka and Kpow setups.
Heading 1
Heading 2
Heading 3
Heading 4
Heading 5
Heading 6
Lorem ipsum dolor sit amet, consectetur adipiscing elit, sed do eiusmod tempor incididunt ut labore et dolore magna aliqua. Ut enim ad minim veniam, quis nostrud exercitation ullamco laboris nisi ut aliquip ex ea commodo consequat. Duis aute irure dolor in reprehenderit in voluptate velit esse cillum dolore eu fugiat nulla pariatur.
Block quote
Ordered list
- Item 1
- Item 2
- Item 3
Unordered list
- Item A
- Item B
- Item C
Bold text
Emphasis
Superscript
Subscript
.webp)
Set Up Kpow with Amazon Managed Streaming for Apache Kafka
A comprehensive, step by step guide to provisioning Amazon MSK infrastructure, configuring authentication with the OAUTHBEARER mechanism using AWS IAM, setting up a client EC2 instance within the same VPC, and deploying Kpow.
Overview
Apache Kafka is a cornerstone of modern real-time data pipelines, facilitating high-throughput, low-latency event streaming.
Managing Kafka infrastructure, particularly at scale, presents significant operational challenges. To address this, Amazon Managed Streaming for Apache Kafka (MSK) provides a fully managed service - simplifying the provisioning, configuration, patching, and scaling of Kafka clusters. While MSK handles the infrastructure heavy lifting, effective management and control are still crucial for maintaining cluster health, performance, and reliability.
This article provides a comprehensive walkthrough to setting up an Amazon MSK cluster and integrating it with Kpow for Apache Kafka, a powerful tool for managing and monitoring Kafka environments. It walks through provisioning AWS infrastructure, configuring authentication with the OAUTHBEARER mechanism using AWS IAM, setting up a client EC2 instance within the same VPC, deploying Kpow via Docker, and using Kpow's UI to monitor/manage brokers, topics, and messages.
Whether you manage production Kafka workloads or are evaluating management solutions, this guide provides practical steps for effectively managing and monitoring Kafka clusters on AWS.
About Factor House
Factor House is a leader in real-time data tooling, empowering engineers with innovative solutions for Apache Kafka® and Apache Flink®.
Our flagship product, Kpow for Apache Kafka, is the market-leading enterprise solution for Kafka management and monitoring.
Explore our live multi-cluster demo environment or grab a free Community license and dive into streaming tech on your laptop with Factor House Local.

Set up an EC2 instance
For this post, we're utilizing an Ubuntu-based EC2 instance. Since the MSK cluster will be configured to accept traffic only from within the same VPC, this instance will serve as our primary access point for interacting with the cluster. To ensure connectivity and control, the instance must:
- Be launched in the same VPC as the MSK cluster
- Allow inbound HTTP (port 80) and SSH (port 22) traffic via its security group
We use the AWS Command Line Interface (CLI) to provision and manage AWS resources throughout the demo. If the CLI is not already installed, follow the official AWS CLI user guide for setup and configuration instructions.
As Kpow is designed to manage/monitor Kafka clusters and associated resources, we can give administrative privileges to it. For more fine-grained access control within a Kafka cluster, we can rely on Apache Kafka ACLs, and the Enterprise Edition of Kpow provides robust support for it - see Kpow's ACL management documentation for more details.
Below shows example policies that can be attached.
Option 1: Admin Access to ALL MSK Clusters in the Region/Account
This policy allows listing/describing all clusters and performing any data-plane action (kafka-cluster:*) on any cluster within the specified region and account.
{
"Version": "2012-10-17",
"Statement": [
{
"Effect": "Allow",
"Action": "kafka-cluster:*",
"Resource": "arn:aws:kafka:<REGION>:<ACCOUNT-ID>:cluster/*"
},
{
"Effect": "Allow",
"Action": [
"kafka:ListClusters",
"kafka:DescribeCluster",
"kafka:GetBootstrapBrokers"
],
"Resource": "*"
}
]
}Option 2: Admin Access to a Specific LIST of MSK Clusters
This policy allows listing/describing all clusters but restricts the powerful kafka-cluster:* data-plane actions to only the specific clusters listed in the Resource array.
{
"Version": "2012-10-17",
"Statement": [
{
"Effect": "Allow",
"Action": "kafka-cluster:*",
"Resource": [
"arn:aws:kafka:<REGION>:<ACCOUNT-ID>:cluster/<CLUSTER-NAME-1>/<GUID-1>",
"arn:aws:kafka:<REGION>:<ACCOUNT-ID>:cluster/<CLUSTER-NAME-2>/<GUID-2>"
// Add more cluster ARNs here as needed following the same pattern
// "arn:aws:kafka:<REGION>:<ACCOUNT-ID>:cluster/<CLUSTER-NAME-3>/<GUID-3>"
]
},
{
"Effect": "Allow",
"Action": [
"kafka:ListClusters",
"kafka:DescribeCluster",
"kafka:GetBootstrapBrokers"
],
"Resource": "*"
}
]
}Create a MSK Cluster
While Kpow supports both provisioned and serverless MSK clusters, we'll use an MSK Serverless cluster in this post.
First, create a security group for the Kafka cluster. This security group allows traffic on Kafka port 9098 from:
- Itself (for intra-cluster communication), and
- The EC2 instance's security group (for Kpow access within the same VPC).
VPC_ID=<vpc-ic>
SUBNET_ID1=<subnet-id-1>
SUBNET_ID2=<subnet-id-2>
SUBNET_ID3=<subnet-id-3>
EC2_SG_ID=<ec2-security-group-id>
CLUSTER_NAME=<cluster-name>
REGION=<aws-region>
SG_ID=$(aws ec2 create-security-group \
--group-name ${CLUSTER_NAME}-sg \
--description "Security group for $CLUSTER_NAME" \
--vpc-id "$VPC_ID" \
--region "$REGION" \
--query 'GroupId' --output text)
## Allow traffic from itself
aws ec2 authorize-security-group-ingress \
--group-id "$SG_ID" \
--protocol tcp \
--port 9098 \
--source-group $SG_ID \
--region "$REGION"
## Allow traffic from EC2 instance
aws ec2 authorize-security-group-ingress \
--group-id "$SG_ID" \
--protocol tcp \
--port 9098 \
--source-group $EC2_SG_ID \
--region "$REGION"Next, create an MSK serverless cluster. We use the aws kafka create-cluster-v2 command with a JSON configuration that specifies:
- VPC subnet and security group,
- SASL/IAM-based client authentication.
read -r -d '' SERVERLESS_JSON <<EOF
{
"VpcConfigs": [
{
"SubnetIds": ["$SUBNET_ID1", "$SUBNET_ID2", "$SUBNET_ID3"],
"SecurityGroupIds": ["$SG_ID"]
}
],
"ClientAuthentication": {
"Sasl": {
"Iam": { "Enabled": true }
}
}
}
EOF
aws kafka create-cluster-v2 \
--cluster-name "$CLUSTER_NAME" \
--serverless "$SERVERLESS_JSON" \
--region "$REGION"Launch a Kpow Instance
We'll connect to the EC2 instance via SSH and install Docker Engine, as Kpow relies on Docker for its launch. For detailed instructions, please refer to the official installation and post-installation guides.
With Docker ready, we'll create Kpow's configuration file (e.g., aws-trial.env). This file defines Kpow's core settings for connecting to the MSK cluster and includes Kafka connection details, licensing information, and AWS credentials.
The main section defines how Kpow connects to the MSK cluster:
ENVIRONMENT_NAME: A human-readable name for the Kafka environment shown in the Kpow UI.BOOTSTRAP: The Kafka bootstrap server URL for the MSK Serverless cluster (e.g.,boot-xxxxxxxx.c2.kafka-serverless.<region>.amazonaws.com:9098).KAFKA_VARIANT: Set this toMSK_SERVERLESSto ensure Kpow creates its internal topics with the constrained topic configuration properties and service limitations specific to MSK Serverless.
Secure communication with the cluster is established using SASL over SSL:
SECURITY_PROTOCOL: Set toSASL_SSLto enable encrypted client-server communication.SASL_MECHANISM: Set toAWS_MSK_IAMto use AWS IAM for Kafka client authentication.SASL_JAAS_CONFIG: Specifies the use of theIAMLoginModuleprovided by Amazon for secure authentication.SASL_CLIENT_CALLBACK_HANDLER_CLASS: Points toIAMClientCallbackHandler, which automates the process of retrieving and refreshing temporary credentials via IAM.
Finally, the configuration file includes Kpow license details and AWS credentials. These are essential not only to activate and run Kpow but also for it to access the Kafka cluster.
## Managed Service for Apache Kafka Cluster Configuration
ENVIRONMENT_NAME=MSK Serverless
BOOTSTRAP=boot-<cluster-identifier>.c2.kafka-serverless.<aws-region>.amazonaws.com:9098
KAFKA_VARIANT=MSK_SERVERLESS
SECURITY_PROTOCOL=SASL_SSL
SASL_MECHANISM=AWS_MSK_IAM
SASL_JAAS_CONFIG=software.amazon.msk.auth.iam.IAMLoginModule required;
SASL_CLIENT_CALLBACK_HANDLER_CLASS=software.amazon.msk.auth.iam.IAMClientCallbackHandler
## Your License Details
LICENSE_ID=<license-id>
LICENSE_CODE=<license-code>
LICENSEE=<licensee>
LICENSE_EXPIRY=<license-expiry>
LICENSE_SIGNATURE=<license-signature>
## AWS Credentials
AWS_ACCESS_KEY_ID=<aws-access-key>
AWS_SECRET_ACCESS_KEY=<aws-secret-access-key>
AWS_SESSION_TOKEN=<aws-session-token> # Optional
AWS_REGION=<aws-region>With the aws-trial.env file created, we'll use the following docker run command to launch Kpow. This command forwards Kpow's internal UI port (3000) to port 80 on the host EC2 instance, enabling us to access the Kpow UI in a browser at http://<ec2-public-ip> without specifying a port.
docker run --pull=always -p 80:3000 --name kpow \
--env-file aws-trial.env -d factorhouse/kpow-ce:latestMonitor and Manage Resources
With Kpow launched, we can now step through a typical workflow using its user-friendly UI: from monitoring brokers and creating a topic, to sending a message and observing its journey to consumption.

Conclusion
In summary, this guide walked through setting up a fully managed Kafka environment on AWS using Amazon MSK Serverless and Kpow. By leveraging MSK Serverless for Kafka infrastructure and Kpow for observability and control, we can streamline operations while gaining deep insight into our data pipelines. The process included provisioning AWS resources, configuring a secure cluster with IAM-based authentication, and deploying Kpow via Docker Compose with environment-specific and security-conscious settings.
Once connected, Kpow provides an intuitive interface to monitor brokers, manage topics, produce and consume messages, and track consumer lag in real time. Beyond the basics, it offers advanced features like schema inspection, Kafka Connect monitoring, RBAC enforcement, and audit visibility - helping teams shift from reactive troubleshooting to proactive, insight-driven operations. Together, Amazon Managed Streaming for Apache Kafka (MSK) and Kpow form a robust foundation for building and managing high-performance, secure, real-time streaming applications on AWS.
Heading 1
Heading 2
Heading 3
Heading 4
Heading 5
Heading 6
Lorem ipsum dolor sit amet, consectetur adipiscing elit, sed do eiusmod tempor incididunt ut labore et dolore magna aliqua. Ut enim ad minim veniam, quis nostrud exercitation ullamco laboris nisi ut aliquip ex ea commodo consequat. Duis aute irure dolor in reprehenderit in voluptate velit esse cillum dolore eu fugiat nulla pariatur.
Block quote
Ordered list
- Item 1
- Item 2
- Item 3
Unordered list
- Item A
- Item B
- Item C
Bold text
Emphasis
Superscript
Subscript
.webp)
Manage Kafka Consumer Offsets with Kpow
Kpow version 94.2 enhances consumer group management capabilities, providing greater control and visibility into Kafka consumption. This article provides a step-by-step guide on how to manage consumer offsets in Kpow.
Overview
In Apache Kafka, offset management actions such as clearing, resetting, and skipping play a vital role in controlling consumer group behavior.
- Resetting offsets enables consumers to reprocess messages from a specific point in time or offset - commonly used during recovery, testing, or reprocessing scenarios.
- Skipping offsets allows consumers to move past specific records, such as malformed or corrupted records, without disrupting the entire processing flow.
- Clearing offsets removes committed offsets for a consumer group or member, effectively resetting its consumption history and causing it to re-consume.
Together, these capabilities are essential tools for maintaining data integrity, troubleshooting issues, and ensuring robust and flexible stream processing.
Kpow version 94.2 enhances consumer group management capabilities, providing greater control and visibility into Kafka consumption. This article provides a step-by-step guide on how to manage consumer offsets in Kpow. We will walk through these features using simple Kafka producer and consumer clients.
About Factor House
Factor House is a leader in real-time data tooling, empowering engineers with innovative solutions for Apache Kafka® and Apache Flink®.
Our flagship product, Kpow for Apache Kafka, is the market-leading enterprise solution for Kafka management and monitoring.
Explore our live multi-cluster demo environment or grab a free Community license and dive into streaming tech on your laptop with Factor House Local.

Prerequisites
To manage consumer group offsets in Kpow, the logged-in user must have appropriate permissions, including the GROUP_EDIT action. For more information, refer to the User Authorization section of the Kpow documentation.
Also, if your Kafka cluster has ACLs enabled, the Kafka user specified in Kpow's cluster connection must have the necessary permissions for Kpow to operate correctly. You can find the full list of required permissions in the Minimum ACL Permissions guide.
Development Environment
At Factor House, we recently created a GitHub repository called examples. As the name suggests, it holds Factor House product feature and integration examples.
The Kafka clients used in this post can be found in the offset-management folder. Also, we use Factor House Local to deploy a Kpow instance and a 3-node Kafka cluster.
We can set up a local development environment as follows.
## clone examples
$ git clone https://github.com/factorhouse/examples
$ cd examples
## install python packages in a virtual environment
$ python -m venv venv
$ source venv/bin/activate
$ pip install -r features/offset-management/requirements.txt
## clone factorhouse-local
$ git clone https://github.com/factorhouse/factorhouse-local
## show key files and folders
$ tree -L 1 factorhouse-local/ features/offset-management/
# factorhouse-local
# ├── LICENSE
# ├── README.md
# ├── compose-analytics.yml
# ├── compose-flex-community.yml
# ├── compose-flex-trial.yml
# ├── compose-kpow-community.yml
# ├── compose-kpow-trial.yml
# ├── compose-pinot.yml
# ├── images
# ├── quickstart
# └── resources
# features/offset-management/
# ├── README.md
# ├── consumer.py
# ├── producer.py
# └── requirements.txt
# 5 directories, 12 filesWe can use either the Kpow Community or Enterprise edition. To get started, let's make sure a valid Kpow license is available. For details on how to request and configure a license, refer to this section of the project README.
In this post, we’ll be using the Community edition.
$ docker compose -f factorhouse-local/compose-kpow-community.yml up -d
$ docker compose -f factorhouse-local/compose-kpow-community.yml ps
# NAME IMAGE COMMAND SERVICE CREATED STATUS PORTS
# connect confluentinc/cp-kafka-connect:7.8.0 "/etc/confluent/dock…" connect 44 seconds ago Up 42 seconds (healthy) 0.0.0.0:8083->8083/tcp, [::]:8083->8083/tcp, 9092/tcp
# kafka-1 confluentinc/cp-kafka:7.8.0 "/etc/confluent/dock…" kafka-1 44 seconds ago Up 42 seconds 0.0.0.0:9092->9092/tcp, [::]:9092->9092/tcp
# kafka-2 confluentinc/cp-kafka:7.8.0 "/etc/confluent/dock…" kafka-2 44 seconds ago Up 42 seconds 9092/tcp, 0.0.0.0:9093->9093/tcp, [::]:9093->9093/tcp
# kafka-3 confluentinc/cp-kafka:7.8.0 "/etc/confluent/dock…" kafka-3 44 seconds ago Up 42 seconds 9092/tcp, 0.0.0.0:9094->9094/tcp, [::]:9094->9094/tcp
# kpow-ce factorhouse/kpow-ce:latest "/usr/local/bin/kpow…" kpow 44 seconds ago Up 15 seconds 0.0.0.0:3000->3000/tcp, [::]:3000->3000/tcp
# schema_registry confluentinc/cp-schema-registry:7.8.0 "/etc/confluent/dock…" schema 44 seconds ago Up 42 seconds 0.0.0.0:8081->8081/tcp, [::]:8081->8081/tcp
# zookeeper confluentinc/cp-zookeeper:7.8.0 "/etc/confluent/dock…" zookeeper 44 seconds ago Up 43 seconds 2888/tcp, 0.0.0.0:2181->2181/tcp, [::]:2181->2181/tcp, 3888/tcp
Kafka Clients
The Kafka producer interacts with a Kafka cluster using the confluent_kafka library to create a topic and produce messages. It first checks if a specified Kafka topic exists and creates it if necessary - a topic having a single partition is created for simplicity. The app then generates 10 JSON messages containing the current timestamp (both in ISO 8601 and Unix epoch format) and sends them to the Kafka topic, using a callback function to log success or failure upon delivery. Configuration values like the Kafka bootstrap servers and topic name are read from environment variables or default to localhost:9092 and offset-management.
import os
import time
import datetime
import json
import logging
from confluent_kafka import Producer, Message, KafkaError
from confluent_kafka.admin import AdminClient, NewTopic
def topic_exists(admin_client: AdminClient, topic_name: str):
## check if a topic exists
metadata = admin_client.list_topics()
for value in iter(metadata.topics.values()):
logging.info(value.topic)
if value.topic == topic_name:
return True
return False
def create_topic(admin_client: AdminClient, topic_name: str):
## create a new topic
new_topic = NewTopic(topic_name, num_partitions=1, replication_factor=1)
result_dict = admin_client.create_topics([new_topic])
for topic, future in result_dict.items():
try:
future.result()
logging.info(f"Topic {topic} created")
except Exception as e:
logging.info(f"Failed to create topic {topic}: {e}")
def callback(err: KafkaError, event: Message):
## callback function that gets triggered when a message is delivered
if err:
logging.info(
f"Produce to topic {event.topic()} failed for event: {event.key()}"
)
else:
value = event.value().decode("utf8")
logging.info(
f"Sent: {value} to partition {event.partition()}, offset {event.offset()}."
)
if __name__ == "__main__":
logging.basicConfig(level=logging.INFO)
BOOTSTRAP_SERVERS = os.getenv("BOOTSTRAP_SERVERS", "localhost:9092")
TOPIC_NAME = os.getenv("TOPIC_NAME", "offset-management")
## create a topic
conf = {"bootstrap.servers": BOOTSTRAP_SERVERS}
admin_client = AdminClient(conf)
if not topic_exists(admin_client, TOPIC_NAME):
create_topic(admin_client, TOPIC_NAME)
## producer messages
producer = Producer(conf)
for _ in range(10):
dt = datetime.datetime.now()
epoch = int(dt.timestamp() * 1000)
ts = dt.isoformat(timespec="seconds")
producer.produce(
topic=TOPIC_NAME,
value=json.dumps({"epoch": epoch, "ts": ts}).encode("utf-8"),
key=str(epoch),
on_delivery=callback,
)
producer.flush()
time.sleep(1)The Kafka consumer polls messages from a Kafka topic using the confluent_kafka library. It configures a Kafka consumer with parameters like bootstrap.servers, group.id, and auto.offset.reset. The consumer subscribes to a specified topic, and a callback function (assignment_callback) is used to log when partitions are assigned to the consumer. The main loop continuously polls for messages, processes them by decoding their values, logs the message details (including partition and offset), and commits the message offset. If any errors occur, the script raises a KafkaException. The script gracefully handles a user interrupt (KeyboardInterrupt), ensuring proper cleanup by closing the consumer connection.
import os
import logging
from typing import List
from confluent_kafka import Consumer, KafkaException, TopicPartition, Message
def assignment_callback(_: Consumer, partitions: List[TopicPartition]):
## callback function that gets triggered when a topic partion is assigned
for p in partitions:
logging.info(f"Assigned to {p.topic}, partiton {p.partition}")
if __name__ == "__main__":
logging.basicConfig(level=logging.INFO)
BOOTSTRAP_SERVERS = os.getenv("BOOTSTRAP_SERVERS", "localhost:9092")
TOPIC_NAME = os.getenv("TOPIC_NAME", "offset-management")
conf = {
"bootstrap.servers": BOOTSTRAP_SERVERS,
"group.id": f"{TOPIC_NAME}-group",
"auto.offset.reset": "earliest",
"enable.auto.commit": False,
}
consumer = Consumer(conf)
consumer.subscribe([TOPIC_NAME], on_assign=assignment_callback)
try:
while True:
message: Message = consumer.poll(1.0)
if message is None:
continue
if message.error():
raise KafkaException(message.error())
else:
value = message.value().decode("utf8")
partition = message.partition()
logging.info(
f"Reveived {value} from partition {message.partition()}, offset {message.offset()}."
)
consumer.commit(message)
except KeyboardInterrupt:
logging.warning("cancelled by user")
finally:
consumer.close()Before diving into offset management, let's first create a Kafka topic named offset-management and produce 10 sample messages.
$ python features/offset-management/producer.py
# ...
# INFO:root:Topic offset-management created
# INFO:root:Sent: {"epoch": 1744847497314, "ts": "2025-04-17T09:51:37"} to partition 0, offset 0.
# INFO:root:Sent: {"epoch": 1744847499328, "ts": "2025-04-17T09:51:39"} to partition 0, offset 1.
# INFO:root:Sent: {"epoch": 1744847500331, "ts": "2025-04-17T09:51:40"} to partition 0, offset 2.
# INFO:root:Sent: {"epoch": 1744847501334, "ts": "2025-04-17T09:51:41"} to partition 0, offset 3.
# INFO:root:Sent: {"epoch": 1744847502337, "ts": "2025-04-17T09:51:42"} to partition 0, offset 4.
# INFO:root:Sent: {"epoch": 1744847503339, "ts": "2025-04-17T09:51:43"} to partition 0, offset 5.
# INFO:root:Sent: {"epoch": 1744847504342, "ts": "2025-04-17T09:51:44"} to partition 0, offset 6.
# INFO:root:Sent: {"epoch": 1744847505344, "ts": "2025-04-17T09:51:45"} to partition 0, offset 7.
# INFO:root:Sent: {"epoch": 1744847506347, "ts": "2025-04-17T09:51:46"} to partition 0, offset 8.
# INFO:root:Sent: {"epoch": 1744847507349, "ts": "2025-04-17T09:51:47"} to partition 0, offset 9.Next, let the consumer keep polling messages from the topic. By subscribing the topic, it creates a consumer group named offset-management-group.
$ python features/offset-management/consumer.py
# INFO:root:Assigned to offset-management, partiton 0
# INFO:root:Reveived {"epoch": 1744847497314, "ts": "2025-04-17T09:51:37"} from partition 0, offset 0.
# INFO:root:Reveived {"epoch": 1744847499328, "ts": "2025-04-17T09:51:39"} from partition 0, offset 1.
# INFO:root:Reveived {"epoch": 1744847500331, "ts": "2025-04-17T09:51:40"} from partition 0, offset 2.
# INFO:root:Reveived {"epoch": 1744847501334, "ts": "2025-04-17T09:51:41"} from partition 0, offset 3.
# INFO:root:Reveived {"epoch": 1744847502337, "ts": "2025-04-17T09:51:42"} from partition 0, offset 4.
# INFO:root:Reveived {"epoch": 1744847503339, "ts": "2025-04-17T09:51:43"} from partition 0, offset 5.
# INFO:root:Reveived {"epoch": 1744847504342, "ts": "2025-04-17T09:51:44"} from partition 0, offset 6.
# INFO:root:Reveived {"epoch": 1744847505344, "ts": "2025-04-17T09:51:45"} from partition 0, offset 7.
# INFO:root:Reveived {"epoch": 1744847506347, "ts": "2025-04-17T09:51:46"} from partition 0, offset 8.
# INFO:root:Reveived {"epoch": 1744847507349, "ts": "2025-04-17T09:51:47"} from partition 0, offset 9.Offset Management
Clear Offsets
This feature removes committed offsets for an entire consumer group, a specific group member, or a group member's partition assignment. When you trigger Clear offsets and confirm the action, it is scheduled and visible under the Mutations tab. The action remains in a scheduled state until its prerequisite is fulfilled. For group offsets, the prerequisite is that the consumer group must be in an EMPTY state - meaning no active members. To meet this condition, you must manually scale down or stop all instances of the consumer group. This requirement exists because offset-related mutations cannot be applied to a running consumer group. When we stop the Kafka consumer, we see the status becomes Success.

Below shows that the consumer polls messages from the earliest offset when it is restarted.
$ python features/offset-management/consumer.py
# INFO:root:Assigned to offset-management, partiton 0
# INFO:root:Reveived {"epoch": 1744847497314, "ts": "2025-04-17T09:51:37"} from partition 0, offset 0.
# INFO:root:Reveived {"epoch": 1744847499328, "ts": "2025-04-17T09:51:39"} from partition 0, offset 1.
# INFO:root:Reveived {"epoch": 1744847500331, "ts": "2025-04-17T09:51:40"} from partition 0, offset 2.
# INFO:root:Reveived {"epoch": 1744847501334, "ts": "2025-04-17T09:51:41"} from partition 0, offset 3.
# INFO:root:Reveived {"epoch": 1744847502337, "ts": "2025-04-17T09:51:42"} from partition 0, offset 4.
# INFO:root:Reveived {"epoch": 1744847503339, "ts": "2025-04-17T09:51:43"} from partition 0, offset 5.
# INFO:root:Reveived {"epoch": 1744847504342, "ts": "2025-04-17T09:51:44"} from partition 0, offset 6.
# INFO:root:Reveived {"epoch": 1744847505344, "ts": "2025-04-17T09:51:45"} from partition 0, offset 7.
# INFO:root:Reveived {"epoch": 1744847506347, "ts": "2025-04-17T09:51:46"} from partition 0, offset 8.
# INFO:root:Reveived {"epoch": 1744847507349, "ts": "2025-04-17T09:51:47"} from partition 0, offset 9.Reset Offsets
Kpow provides powerful and flexible controls for managing consumer group offsets across various levels of granularity. You can adjust offsets based on different dimensions, including:
- Whole group assignments - reset offsets for the entire consumer group at once.
- Host-level assignments - target offset changes to consumers running on specific hosts.
- Topic-level assignments - reset offsets for specific topics within the group.
- Partition-level assignments - make fine-grained adjustments at the individual partition level.
In addition to flexible targeting, Kpow supports multiple methods for resetting offsets, tailored to different operational needs:
- Offset - reset to a specific offset value.
- Timestamp - rewind or advance to the earliest offset with a timestamp equal to or later than the given epoch timestamp.
- Datetime (Local) - use a human-readable local date and time to select the corresponding offset.
These options enable precise control over Kafka consumption behavior, whether for incident recovery, message reprocessing, or routine operational adjustments.
In this example, we reset the offset of topic partition 0 using the Timestamp method. After entering the timestamp value 1744847503339, Kpow displays both the current committed offset (Commit Offset) and the calculated target offset (New Offset). Once we confirm the action, it appears in the Mutations tab as a scheduled mutation. Similar to the Clear offsets feature, the mutation remains pending until the consumer is stopped - at which point its status updates to Success. We can then verify the updated offset value directly within the group member's assignment record, confirming that the reset has taken effect.

As expected, the consumer polls messages from the new offset.
$ python features/offset-management/consumer.py
# INFO:root:Assigned to offset-management, partiton 0
# INFO:root:Reveived {"epoch": 1744847503339, "ts": "2025-04-17T09:51:43"} from partition 0, offset 5.
# INFO:root:Reveived {"epoch": 1744847504342, "ts": "2025-04-17T09:51:44"} from partition 0, offset 6.
# INFO:root:Reveived {"epoch": 1744847505344, "ts": "2025-04-17T09:51:45"} from partition 0, offset 7.
# INFO:root:Reveived {"epoch": 1744847506347, "ts": "2025-04-17T09:51:46"} from partition 0, offset 8.
# INFO:root:Reveived {"epoch": 1744847507349, "ts": "2025-04-17T09:51:47"} from partition 0, offset 9.Skip Offsets
We can demonstrate the Skip offsets feature in two steps. First, reset the offset of topic partition 0 to 8 and then stop the consumer. This ensures the offset update is applied successfully. Next, trigger the Skip offsets action, which advances the offset from 8 to 9, effectively skipping the message at offset 8. We can verify that the new offset has taken effect by checking the updated value in the group member's assignment record, and it confirms that the change has been applied as expected.

We can also verify the change by restarting the consumer.
$ python features/offset-management/consumer.py
# INFO:root:Assigned to offset-management, partiton 0
# INFO:root:Reveived {"epoch": 1744847507349, "ts": "2025-04-17T09:51:47"} from partition 0, offset 9.Conclusion
Managing Kafka consumer offsets is crucial for reliable data processing and operational flexibility. Actions such as clearing, resetting (by offset, timestamp, or datetime), and skipping offsets provide powerful capabilities for debugging, data recovery, and bypassing problematic messages.
This article demonstrated these concepts using simple Kafka clients and showcased how Kpow offers an intuitive interface with granular controls - spanning entire groups down to individual partitions - to execute these essential offset management tasks effectively. Kpow significantly simplifies these complex Kafka operations, ultimately providing developers and operators with enhanced visibility and precise control over their Kafka consumption patterns.
Join the Factor Community
We’re building more than products, we’re building a community. Whether you're getting started or pushing the limits of what's possible with Kafka and Flink, we invite you to connect, share, and learn with others.