
Set Up Kpow with Confluent Cloud
.webp)
Table of contents
Overview
Managing Apache Kafka within a platform like Confluent Cloud provides significant advantages in scalability and managed services. However, as your streaming architecture grows to include schemas, connectors, and stream processing, maintaining complete observability across those components becomes essential.
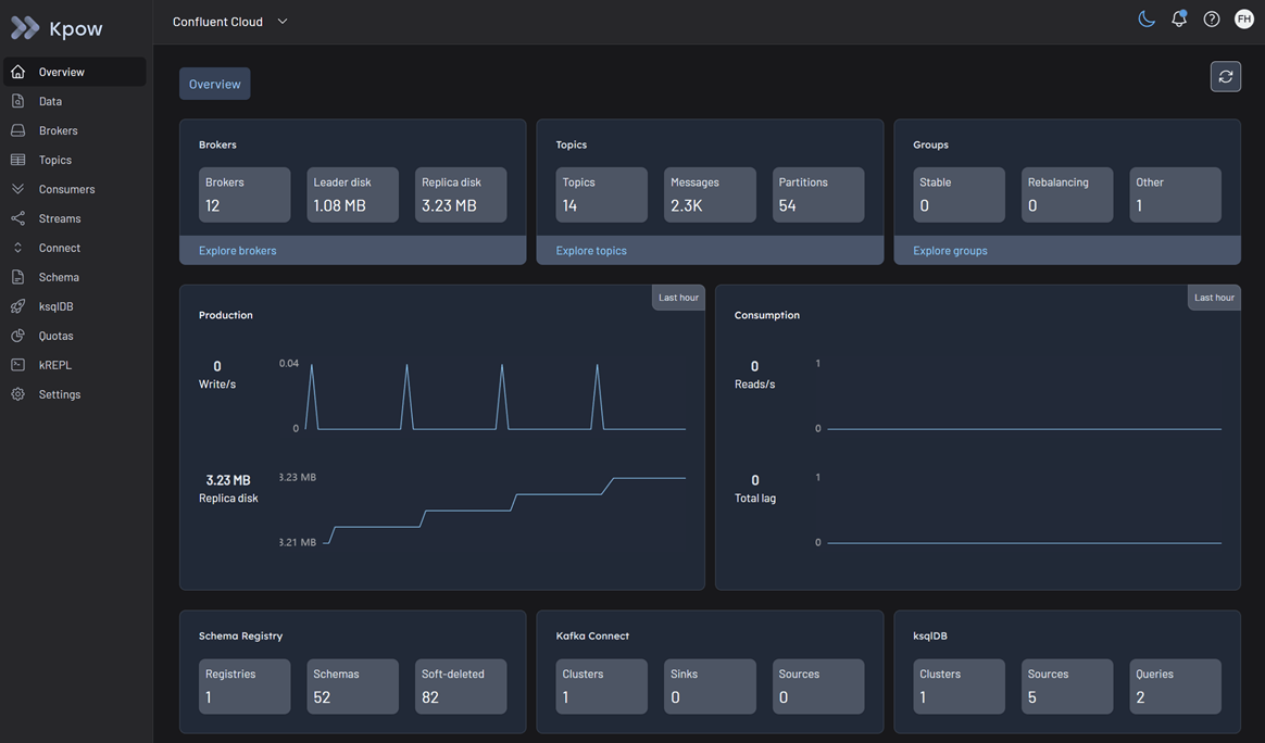
This guide details the process of connecting Kpow to your wider Confluent Cloud ecosystem—including Kafka brokers, Schema Registry, Managed Connect, and ksqlDB. By leveraging Kpow's direct API integrations, you can unify these managed resources into a single, powerful engineering console. This grants your team deep visibility and control over your data streams, schemas, and connectors without the need to manage complex sidecars or proprietary agents.
About Factor House
Factor House is a leader in real-time data tooling, empowering engineers with innovative solutions for Apache Kafka® and Apache Flink®.
Our flagship product, Kpow for Apache Kafka, is the market-leading enterprise solution for Kafka management and monitoring.
Start your free 30-day trial or explore our live multi-cluster demo environment to see Kpow in action.

Prerequisites
To connect Kpow to Confluent Cloud, you must have the following resources provisioned:
- A running Confluent Cloud cluster: Reachable from the host where you intend to run Kpow.
- Connection Details: Your Confluent Cloud Bootstrap Server address.
- Cluster Authentication: A Confluent Cloud API Key and Secret generated for your cluster to authorize Kafka connections.
- Metrics Authentication (Optional): A Cloud API Key and Secret generated specifically for Cloud Metrics to view disk usage telemetry.
- A Kpow Enterprise License: Get a free 30-day trial.
Quick Start
The fastest way to connect Kpow to Confluent Cloud is using our standard Enterprise Docker image.
Run the following command in your terminal, replacing the placeholder values with your specific cluster connection details:
docker run -p 3000:3000 \
--env BOOTSTRAP="[BOOTSTRAP_SERVER_ADDRESS]:9092" \
--env SECURITY_PROTOCOL="SASL_SSL" \
--env SASL_MECHANISM="PLAIN" \
--env SASL_JAAS_CONFIG='org.apache.kafka.common.security.plain.PlainLoginModule required username="[CLUSTER_API_KEY]" password="[CLUSTER_API_SECRET]";' \
--env SSL_ENDPOINT_IDENTIFICATION_ALGORITHM="https" \
--env LICENSE_ID="<LICENSE_ID>" \
--env LICENSE_CODE="<LICENSE_CODE>" \
--env LICENSEE="<LICENSEE>" \
--env LICENSE_EXPIRY="<LICENSE_EXPIRY>" \
--env LICENSE_SIGNATURE="<LICENSE_SIGNATURE>" \
factorhouse/kpow:latestNotes
- License details: The license details can be obtained from your signup email or via the Factor House license portal.
- Authorization configuration For brevity, Kpow authorization configuration has been omitted. See Simple Access Control to enable necessary user actions.
Once the container starts, open a browser and navigate to http://localhost:3000. You will immediately see your Confluent Cloud topics, consumer groups, and brokers.

Configuration Details
Confluent Cloud uses SASL/PLAIN authentication over TLS. Note the strict requirement of SSL_ENDPOINT_IDENTIFICATION_ALGORITHM="https" in the Docker command above, which is necessary to successfully verify the broker hostname.
Unlocking Disk Metrics (Optional)
By default, Confluent Cloud does not expose broker disk metrics through standard Kafka APIs. To view retained bytes and disk usage in the Kpow UI, you must provide Kpow with a Cloud API Key (distinct from your Cluster API Key) to query the Confluent Metrics API directly.
Add the following environment variables to your Kpow deployment:
--env CONFLUENT_API_KEY="[CLOUD_API_KEY]" \
--env CONFLUENT_API_SECRET="[CLOUD_API_SECRET]"For a comprehensive list of configuration options, including OAuth authentication, mTLS, and advanced Metrics API settings to handle rate limits, refer to our Confluent Kafka cluster documentation.
Ecosystem Integration
Kpow connects seamlessly to the wider Confluent Cloud ecosystem. You can monitor and manage these resources by adding the corresponding environment variables to your deployment.
Confluent Managed Connect
Connect to your Managed Kafka Connect environment using standard basic authentication.
CONNECT_REST_URL="https://[YOUR_CONNECT_ENDPOINT]"CONNECT_AUTH="BASIC"CONNECT_BASIC_AUTH_USER="[CONNECT_API_KEY]"CONNECT_BASIC_AUTH_PASS="[CONNECT_API_SECRET]"
For more details, refer to the Confluent Managed Connect documentation.
Confluent Schema Registry
Kpow connects to the Confluent Schema Registry using HTTPS and basic user authentication.
SCHEMA_REGISTRY_URL="https://[YOUR_REGISTRY_ENDPOINT]"SCHEMA_REGISTRY_AUTH="USER_INFO"SCHEMA_REGISTRY_USER="[REGISTRY_API_KEY]"SCHEMA_REGISTRY_PASSWORD="[REGISTRY_API_SECRET]"
For detailed access control and connection options, see the Confluent Schema Registry documentation.
ksqlDB
Kpow offers a rich UI for ksqlDB. Confluent Cloud requires TLS and Application-Layer Protocol Negotiation (ALPN) to be enabled.
KSQLDB_HOST="[YOUR_KSQLDB_ENDPOINT]"KSQLDB_PORT="443"KSQLDB_USE_TLS="true"KSQLDB_USE_ALPN="true"KSQLDB_BASIC_AUTH_USER="[KSQLDB_API_KEY]"KSQLDB_BASIC_AUTH_PASSWORD="[KSQLDB_API_SECRET]"
See our general ksqlDB configuration guide for more information.
Production Deployment
When you are ready to move from a local Docker test to a production deployment, we recommend the following paths:
Kubernetes
For deploying Kpow to Kubernetes clusters alongside Confluent Cloud—such as Amazon EKS, GKE, or AKS, we recommend using our official Helm Charts. For step-by-step instructions, refer to the Helm installation guide.
Bare Metal / VM
If you prefer running Kpow directly on a Virtual Machine, you can download the Kpow JAR file. For setup instructions, see the, see the Java JAR Installation guide.
Conclusion
Kpow provides a powerful, single pane of glass view into your Confluent Cloud infrastructure. By using standard Kafka protocols and direct API integrations, you can unify your Kafka clusters, Schema Registry, Managed Connect, and ksqlDB environments in minutes.
Explore these features in your own environment with a free 30-day trial of Kpow.
If you need assistance with your Confluent Cloud integration, reach out to our engineering support team at support@factorhouse.io.